|
|
|
|
| |
| 淄博泰星组合钢桥梁模板的连接 |
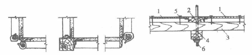
1.长向连接 两块桥梁模板在长的方向连接时,先在端头刮一层腻子,或用儿层草纸夹条垫(机械扎制的组合桥梁模板精度不高,不必夹垫),如图于一49所示。 2.加高连接 在底桥梁模板加宽和侧桥梁模板加高时采用图5一4所示的连接方法,以方木、槽钢、钢管过薄壁型钢做背楞。
 图5一49桥梁模板的长向连接 图5一50侧桥梁模板加高连接 3。T形连接 形连接主要在直角连接处、_h下两边和T字铁用回形销扣紧,如图5-51所示。 4。转角连接 在混凝土墙、条形基础、水池或现浇的侧板拐角处,常用这种方法连接。内膜板转角用木方或桥梁模板连接,如图5一1所示;外桥梁模板转角以木方或角钢用回形销或钉连接,如图5一i所示。 5。板同木楞连接 桥梁模板需设穿墙栓时,钢桥梁模板可与木板拼装,板同木楞用铁钉、螺栓连接,如图5一54所示。 6.大块钢桥梁模板的组装人块钢桥梁模板的组装,相邻桥梁模板的边肋川U形卜和if形插销连接,加固桥梁模板的纵横连杆用钩头螺栓和扣件连接装位置,注意熬个拼接版的平救度组装时,要考虑其他附件和预埋件的安如图5一- r所示。
 图5一51桥梁模板的T形连接 图5一52L形内桥梁模板连接
 图5一53L形外桥梁模板连接 图5一54板同木楞用铁钉螺栓连结剖面 1.钢桥梁模板 1.立档木.木拼板3.横档板.钉子6,固定螺栓
 |
| 上一篇:安装桥梁模板安装的安全要求 下一篇:桥梁钢模板正式安装之前施工准备 |
|
| | |
|